Complete Network Management for Smart Cities & Enterprises

Monitor CCTV cameras, switches, servers, and all network devices from a single, intuitive dashboard. One-click auto-setup on any Windows machine.

500+

Devices Monitored

99.9%

Uptime

24/7

Alerts

Infusionics NMS Dashboard showing real-time device status and GIS map
12
Total Devices
1
Online Devices
11
Offline Devices
11ms
Avg Latency
ONE-CLICK AUTO SETUP

Install in Minutes, Not Hours

Our intelligent installer handles everything automatically. No technical expertise required.

1

Download Installer

2

Run as Administrator

3

Done! Access Dashboard

Download Now

Includes .NET 8 Runtime, SQL Server Express, and all dependencies

Enterprise-Grade Features

Everything you need to monitor, manage, and secure your network infrastructure

Network Discovery

Automatically discover all devices on your network including CCTV cameras, switches, routers, and servers. Supports SNMP v1/v2c/v3.

CCTV & ANPR Monitoring

Specialized monitoring for Hikvision, Dahua, and ONVIF cameras. Check RTSP streams, detect video loss, and monitor ANPR camera health.

GIS Map Integration

View all devices on an interactive map with real-time status indicators. Click markers for instant device details and latency charts.

Email Alerts

Instant notifications when devices go offline. Configurable thresholds, cooldown periods, and daily summary reports with archive group support.

Real-Time Analytics

Live latency charts, historical trends, and performance metrics. Track uptime percentages and response times for all your devices.

Custom Device Types

Create your own device types with custom fields. Perfect for specialized equipment, IoT devices, or unique monitoring requirements.

See It In Action

Real screenshots from the Infusionics NMS application

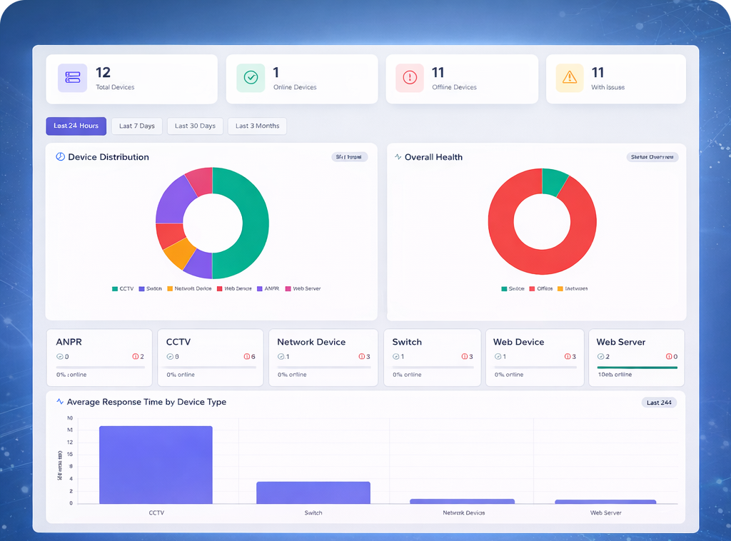
Analytics Dashboard showing device statistics and charts

Analytics Dashboard

Real-time statistics and device distribution charts showing online/offline status

Device Discovery showing network scan results

Auto Discovery

Automatically scan subnets and detect devices with port fingerprinting

Devices Grid showing all monitored devices

Device Management

Grid view with status indicators, response times, and mini latency charts

Reports page showing device history

Exportable Reports

Generate detailed CSV reports with filtering by date, type, and status

System Requirements

Lightweight and optimized for any Windows environment

Operating System

Windows 10/11

Server 2016+ supported

Processor

2.8 GHz dual-core

4+ cores recommended

Memory

8 GB RAM

16 GB for 500+ devices

Storage

20 GB free space

SSD recommended

Database

SQL Server Express

Auto-installed

Network

1 Gbps NIC

Static IP recommended

Simple, Transparent Pricing

Choose the license that fits your needs

NMS Demo License

1-day demo with 5 devices

$0.00
  • 5 Devices
  • 1 Day License
  • Email Support
  • All Features Included
Get Demo

NMS Enterprise License

Permanent license with unlimited devices

$9,999
  • Unlimited Devices
  • Permanent License
  • 24/7 Priority Support
  • Custom Integrations
Contact Sales

All payments processed securely through PayPal. We never store your payment details.

PayPal Accepted

Trusted by Organizations Worldwide

Join hundreds of companies using Infusionics NMS

"Implemented across 12 branch locations with 500+ cameras. The auto-discovery saved us weeks of manual configuration."
JD
John Davis

IT Director, SecureNet

"The GIS map integration is perfect for our smart city project. We can see all traffic cameras and network equipment in real-time."
SA
Sarah Ahmed

Smart City Planner

"One-click installer deployed to 20 remote sites without any IT support. The alert system catches issues before users notice."
MK
Michael Kim

Network Engineer

Frequently Asked Questions

Everything you need to know about Infusionics NMS

What's included in the one-click installer?
The installer includes .NET 8 Runtime, SQL Server Express, all dependencies, and the complete NMS application. It automatically creates a Windows service, configures firewall rules, and sets up the database with sample data.
Can I monitor devices from different vendors?
Yes! NMS supports any SNMP-enabled device (Cisco, HP, Netgear, etc.) and has specialized support for Hikvision, Dahua, and ONVIF cameras. You can also create custom device types for any other equipment.
How does licensing work?
We offer Demo (free, 5 devices, 1 day), Yearly ($3,000/year, 1000 devices), and Enterprise ($9,999 lifetime, unlimited) licenses. Each license is per installation and includes all features.
Is there a money-back guarantee?
Yes! All paid licenses come with a 30-day money-back guarantee. Contact us within 30 days of purchase for a full refund, no questions asked.
Can I run NMS in a virtual machine?
Absolutely. NMS is fully compatible with VMware, Hyper-V, and XenServer. The one-click installer works identically on virtual machines.
NMS Assistant
👋 Hi! I'm your NMS assistant. Ask me about features, pricing, installation, or technical requirements.
Just now